地址:广东省佛山市顺德区北滘镇华智科创中心23栋105
电话:0757-27339715
手机:15602802518/杨先生
传真:0757-27339725
售后服务电话:15602819151
邮箱:yangqiguo1227@163.com
45种工业废气处理工艺流程图
本文收录了包括除臭工艺、三相多介质催化、酸性废气处理、活性焦烟气脱硫、氧化镁法脱硫工艺、含苯废气处理工艺等在内的45种废气处理工艺术。仅供参考!
1、某制药厂除臭工艺流程图
2、三相多介质催化氧化废气处理技术工艺流程图
3、石灰浆中和+活性炭喷入袋式除尘器的组合工艺
4、酸性废气处理
5、石灰石-石膏法处理硫酸尾气工艺流程
6、活性焦烟气脱硫技术工艺流程示意
7、电厂脱硫塔
8、氧化镁法脱硫工艺
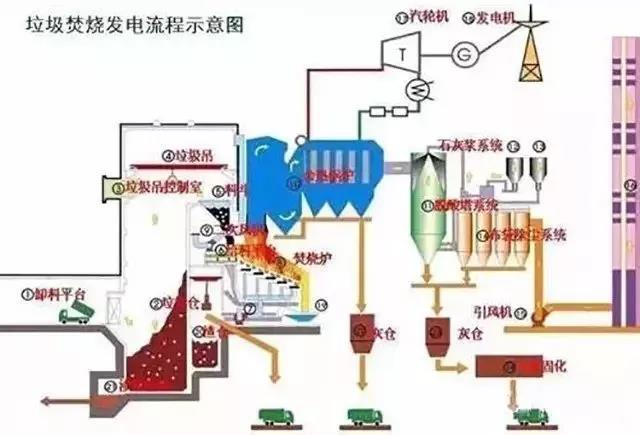
9、新型垃圾焚烧双尾气处理系统
10、臭气净化工艺流程框图
11、复方液吸收法处理低浓度苯类有机废气工艺流程

12、含苯废气处理工艺流程
13、水浴清洗工艺加活性炭吸附工艺
14、塑胶废气治理工程工艺流程图
15、涂装烘干废气处理工艺
16、吸附浓缩+催化燃烧组合工艺
17、液体吸收塔废气处理设备工艺流程
18、不含尘的有机废气处理
19、煤气处理工艺流程图
20、双碱法脱硫系统-湿法脱硫工艺流程图
21、湿式氧化镁脱硫系统烟气脱硫技术
22、循环流化床脱硫技术工艺流程图
23、生物法处理有机废气
24、回收与生铁公司烧结机旋转喷雾干燥
25、焚烧处理配套设施
26、危险废物无害化处理
27、热解焚烧炉
28、污泥干燥处理系统
29、发电锅炉
30、医疗废弃物焚烧
31、城市废弃物热解气化装置
32、弃物焚化余热回收锅炉
33、逆流回转焚烧炉
34、多晶硅尾气干法分离回收
35、沉降、冷却工艺处理生产废气
36、柴油发电机尾气处理工程技术
37、漆包线废气处理方案及工艺
38、深度净化装置
39、有机废气治理工艺
40、废气处理设备
41、多效生物床有机废气治理技术
42、WQ YCR有机废气催化燃烧设备
43、JMR-1740 催化燃烧装置CO的去除
44、RCO蓄热式催化燃烧装置
45、印染行业定型机工作过程中产生的废气净化
